第一防护单元面积:1850m2,掩蔽人员数量:1130人,战时功能:二等人员掩蔽所,防化等级:丙级,防护等级:核6级常6级
设计范围
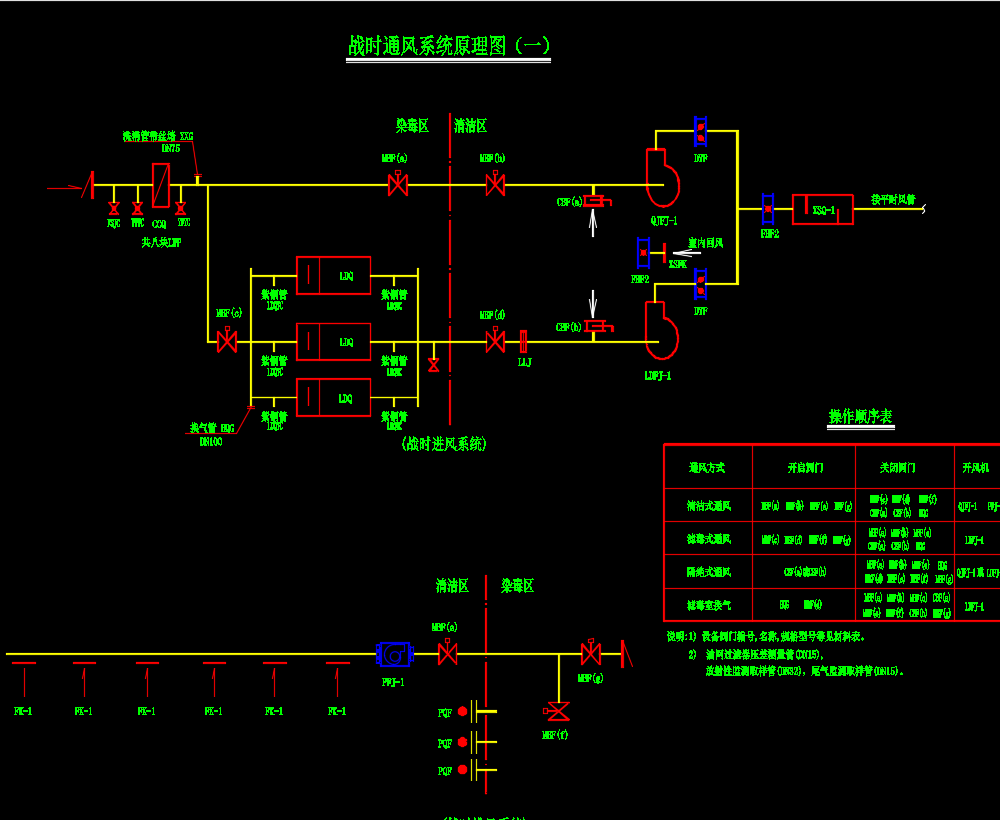
战时电站.战时照明.战时动力及战时通风方式控制系统.
战时动力照明
1.该人防地下室的照明灯具和线路应尽量满足平战两用功能,或临战前稍加改造,以减少平战转换时间.
2.为了满足战时要求,防护区内的灯具宜选用重量较轻的线吊或链吊灯具和卡口灯头.当室内净高较低或平时使用需要而选用吸顶灯时,应在临战时加装防掉落保护网.
3.战时照明的照度标准:战时值班室,控制室,配电室150Lx;出入口,发电机房100Lx;风机房,水泵间,滤毒室,除尘室,洗消间75Lx;人员掩蔽室,通道,盥洗室,厕所75Lx;物资库,车库50Lx.
4.战时人员主要出入口防护密闭门外侧应设置有防护能力的音响信号按钮,音响信号应设置在值班室或防化通信值班室内,平时施工时注意预埋穿线管(SC25);做法详大样.
5.从防护区内引到非防护区的照明电源回路,当防护区内和非防护区灯具共用一个电源回路时,应在防护密闭门内侧.临战封堵处内侧设置短路保护装置,或对非防护区的灯具设置单独回路供电,以保证当防护区外的线路被破坏时防护区内的灯具和线路仍正常工作.
某住宅楼地下室人防工程电气施工图纸,包括:配电接线图、配电平面图、通风系统原理图、进风控制箱电气图、排风控制箱电气图、通风控制台二次接线图、人防警报器房配电平面及接线图、电缆电线进出人防工程防护密闭图、电缆桥架穿人防墙防护图、电缆穿墙防护密闭图等







